logo

SimilarWeb

Free Trial Free Version Starting at 129.00 USD / monthly
Traffic & Engagement Metrics
Referral Analysis
Competitor Benchmarking

Similarweb Review (2025): Unveiling the Digital Landscape

Ever wondered how your competitors keep showing up at the top? How they get traffic, where it comes from, and what their audience actually does online? That’s where Similarweb steps in — not as just another analytics tool, but as your digital intelligence radar. Instead of guessing what’s working, Similarweb lets you watch what’s really going on in your market, in real time. In this review, we’re going to look at how it helps marketers, growth teams, and analysts make better, sharper decisions — faster.

What Is Similarweb?

Similarweb is a digital intelligence platform that provides data-driven insights into website and app performance. By analyzing various metrics, it helps businesses understand their market position, track competitors, and identify growth opportunities. With its robust analytics, Similarweb empowers users to make informed decisions in marketing, sales, and strategic planning.

Key Features of Similarweb

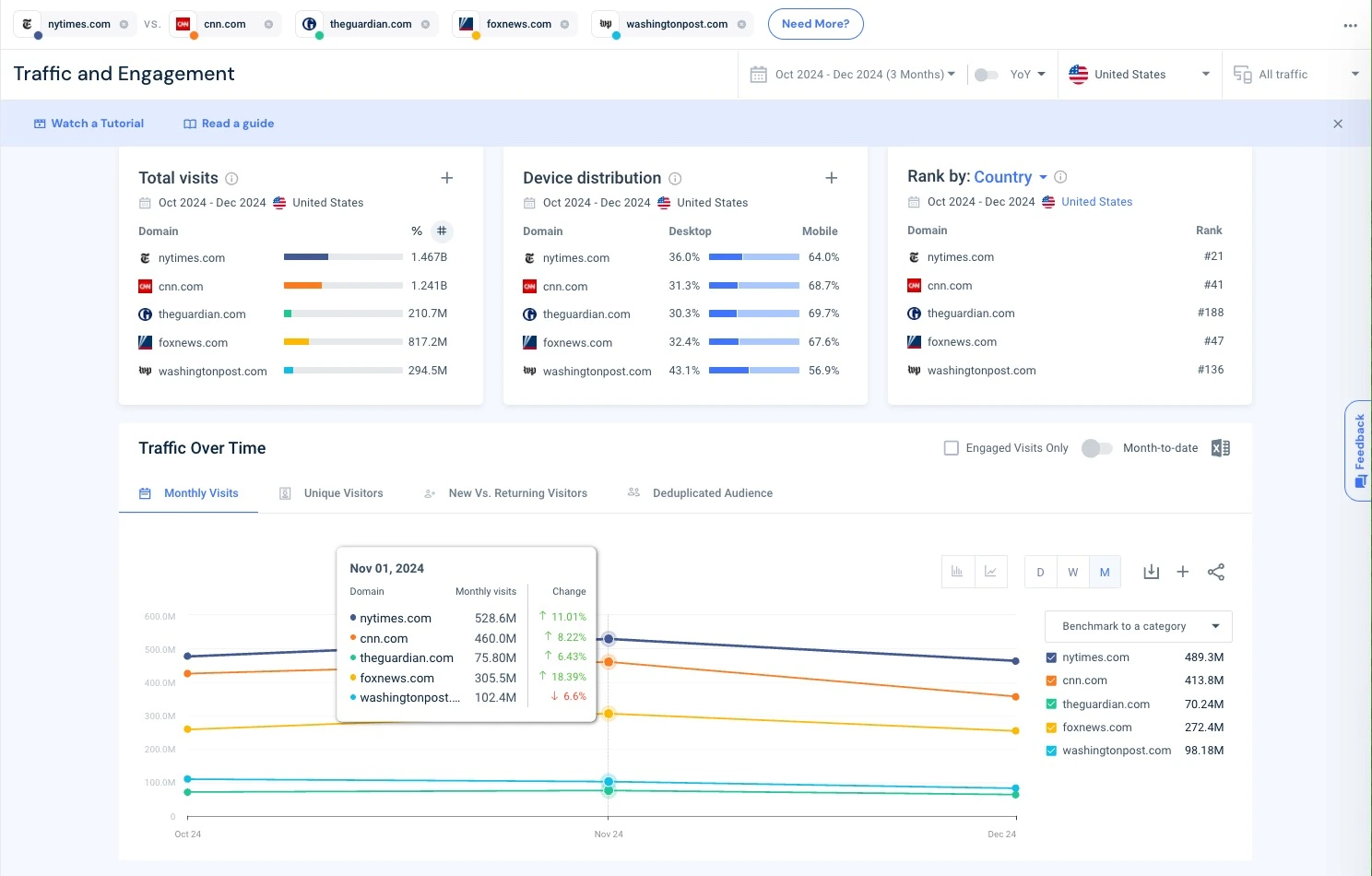
1. Website Traffic Analysis

Gain a comprehensive view of any website's traffic, including total visits, bounce rates, and average visit duration. This feature allows you to benchmark your site's performance against competitors and industry standards.

Website traffic overview and engagement metrics in Similarweb

Similarweb shows complete traffic breakdowns: total visits, bounce rate, visit duration, and more.

2. Audience Insights

Understand your audience's demographics, interests, and browsing behavior. Similarweb provides detailed data on user engagement, helping you tailor your content and marketing strategies effectively.

Audience demographics and interests view in Similarweb

Dig into your audience: demographics, interests, and behavior in just a few clicks.

3. Competitive Analysis

Monitor your competitors' digital strategies by analyzing their traffic sources, top-performing pages, and referral sites. This insight enables you to identify market gaps and refine your approach.

Traffic sources and competitor comparison in Similarweb

Know exactly where your competitors’ traffic comes from — and how they’re winning it.

4. Keyword Research

Discover the keywords driving traffic to your site and your competitors'. Similarweb's keyword analysis tools help you optimize your SEO and PPC campaigns by identifying high-performing search terms.

5. Industry Benchmarking

Compare your website's performance with industry leaders. Similarweb offers benchmarking tools that highlight areas where you excel and aspects needing improvement.

6. App Analysis

For businesses with mobile applications, Similarweb provides analytics on app performance, user engagement, and market trends, aiding in app optimization and growth strategies.

Pricing Plans

Similarweb offers tailored pricing plans to meet various business needs:

  • Free Plan: Access to basic features, including limited website traffic data and rankings.
  • Enterprise Plan: Customized solutions with advanced features like in-depth analytics, API access, and dedicated support. Pricing is based on specific business requirements.

For detailed pricing information, it's recommended to contact Similarweb directly to receive a quote tailored to your organization's needs.

Pros and Cons

Pros

  • Comprehensive Data: Offers a wide range of metrics for in-depth analysis.
  • User-Friendly Interface: Intuitive design makes navigation and data interpretation straightforward.
  • Competitive Intelligence: Provides valuable insights into competitors' digital strategies.
  • Customizable Reports: Allows for tailored reporting to suit specific business objectives.

Cons

  • Cost: Advanced features and comprehensive data come at a premium price.
  • Data Accuracy: While robust, some metrics are estimations and should be used as directional insights.

Who Should Use Similarweb?

Similarweb is ideal for:

  • Digital Marketers: Seeking to optimize campaigns and understand market dynamics.
  • Business Analysts: Looking to gain insights into industry trends and competitor performance.
  • SEO Specialists: Aiming to enhance search engine rankings through informed keyword strategies.
  • Product Managers: Interested in user behavior and engagement metrics to inform product development.

Final Verdict

In the ever-evolving digital landscape, Similarweb provides the tools necessary to navigate and succeed. Its comprehensive analytics and insights make it a valuable asset for businesses aiming to understand their online presence and outpace the competition. While the investment may be significant, the depth of information and strategic advantages offered by Similarweb justify the cost for organizations serious about digital growth.

SimilarWeb Alternatives

Ahrefs

4.80
Starting at 99.00 USD / monthly
Backlink analysis
Site audit
Keyword research

Powerful SEO toolset for backlinks and site audits.

SEMrush

4.70
Free Trial Starting at 139.95 USD / monthly
Rank tracking
SEO audit
Keyword magic tool

All-in-one marketing toolkit for digital marketers.

Screaming Frog SEO Spider

4.70
Free Trial Free Version Starting at 259.00 USD / yearly
Deep crawl analysis
Broken link & redirect checker
Bulk export & audit reports

Powerful desktop SEO audit tool for crawling websites.